How to Make Fewer HTTP Requests on WordPress & Speed Up Your Site
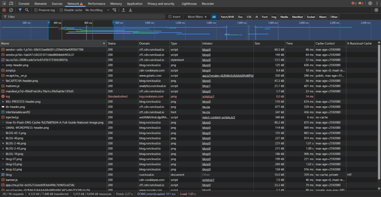
A slow WordPress site isn’t just frustrating – it drives visitors away and hurts your SEO….

A slow WordPress site isn’t just frustrating – it drives visitors away and hurts your SEO….

Managing a modern Linux environment is complex. Virtual machines and containers are spread across on-premises data…

Servers can sometimes appear idle yet still perform sluggishly. This scenario is common across web hosting…

Update: CSF Project Status (January 2026) – Since the original publication of this article, there have been…

Welcome to the RunCloud 2025 Year in Review. First of all, Happy New Year! Here’s to…

SUSE has certified and is currently certifying various cryptographic modules for FIPS 140-3 on SUSE Linux…

What if your servers crashed during your biggest sales event of the year? For enterprise IT…

Although Linux remains the easier and more efficient platform for most containers, Windows Server still plays…

The countdown to Mobile World Congress 2026 has begun, and the industry is buzzing with the…

iowait (wait, wa, %iowait, wait%, or I/O wait) is often displayed by command-line Linux system monitoring tools…

Choosing a switch can feel deceptively simple, until slow file transfers, port shortages, and similar unexpected…

Unused WordPress plugins can slow your site down and weaken your security, even when they’re deactivated….

Note: This article serves as an overview and index, connecting you to previous detailed PHP optimization…

Content delivery networks (CDNs) are crucial in ensuring fast and reliable access to digital content across…

Raspberry Pi board has earned its reputation as one of the most versatile and capable single-board…

We are happy to bring One-Click phpMyAdmin feature in RunCloud for you. Using this new feature,…

Choosing a rolling release Linux distribution means you get the latest software without having to reinstall…

Like the amber in “Jurassic Park,” immutable Linux distros safeguard the core system. Here’s a story…

n8n is an open-source automation platform that connects apps and services to streamline repetitive tasks –…

In my earlier article, “Linux: We Need Tiling Desktop Environments,” I advocated for more desktop environments…

In the world of IT, we live a double life. On one hand, we are obsessed…