Today’s software applications require developers, testers, and SysAdmins to work together (DevSecOps) more seamlessly than ever before. A single line of code or poorly configured service can negatively impact your application’s performance, causing crippling slowdowns for end-users. This is where infrastructure and application monitoring comes in.
Regarding Linux server monitoring, monitoring critical performance metrics of Linux operating systems helps SysAdmins keep tabs on their database servers, mail servers, caches, web/application servers, and more. Including server OS health analysis, resource usage (disk I/O, memory, swap, CPU), network checks, Firewall/Security, MySQL performance, HTTP servers (Apache, Nginx, etc.), and PHP (PHP-FPM, OpCache).
Eight years ago, I started maintaining a list of the Top 100 Server Monitoring & Application Monitoring (APM) solutions. The list contains BOTH free and paid Linux Server Monitoring and APM solutions. However, a growing list of solutions offer free accounts or are entirely free and open-source. Also, see previous articles on observability.
In This Article
Better Stack: Incident Management Meets Observability
Contents

Better Stack delivers a modern monitoring and incident-management platform that fits both personal projects and growing teams. It bundles uptime checks, heartbeats, Slack and email alerts, exception tracking, log storage, and metric retention into a simple, fast interface. Their free plan is generous enough to cover small deployments with 10 monitors, 1 status page, 3 GB of logs, and 2B metrics stored for 30 days.
Munin: free and open-source Linux server monitoring

Munin is a system monitoring, network monitoring and infrastructure monitoring software application. This is a self-hosted solution for monitoring your Linux server, network and many other applications/services. Free and open-source.
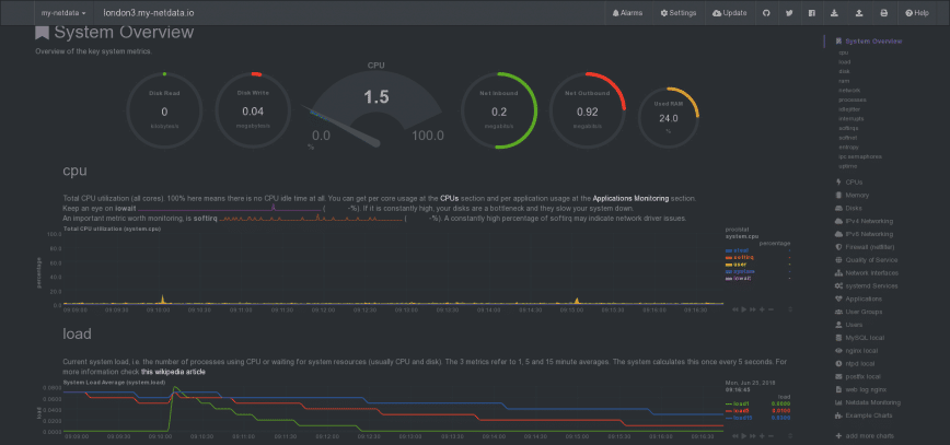
Netdata: Get control of your servers. Simple. Effective. Free.

See what’s happening on your systems and applications, with interactive web dashboards and performance/health alarms. Out of the box, Netdata supports MySQL, Memcached, Redis, Nginx, and others. There is also a wide array of integrations (modules and plugins) – free and Open Source.
Additional free options for Linux server monitoring/APM
Update: Nginx Amplify is closing. Consider Netdata, SigNoz, Checkmk Raw Edition, or Prometheus + Grafana.
- AppDynamics – drops to a free plan after a 15-day trial.
- Cacti – free Open Source.
- Checkmk – Infrastructure & Application Monitoring.
- Collectd – free, Open Source project.
- Goaccess.io – Open source HTTP monitoring. (Nginx, Apache, etc.)
- Grafana – scale observability with one or all pieces of the stack.
- Icinga – Open Source Monitoring.
- Influxdb – build time-series-based applications quickly and at scale.
- Monit – free, Open Source software.
- Monitorix – free, Open Source, very lightweight.
- Nagios – You can download + install Nagios core for free.
- New Relic – drops to a free plan after a 14-day trial.
- Prometheus – Free Open source. Self-hosted.
- Telegraf – open-source and collects metrics from stacks, sensors, and systems.
- Zabbix – Free Open Source. No limits or hidden costs
- More… (Post suggestions in the comments section below)
Free Monitoring Solutions will only get you so far
Server monitoring and APM are essential to establishing and maintaining infrastructure which remains performant and operational. To monitor applications at code-level depth with minimal overhead, in real-time or within minutes, you’ll need to upgrade to paid solutions. (50+ Top Server Monitoring & Application Monitoring Tools).
It’s ok to start free; however, it may be best to select and combine solutions that offer premium options that fit within your budget as traffic, infrastructure, and monitoring needs grow. For example, AppDynamics, Datadog, New Relic, etc., allow you to upgrade your account or purchase premium add-on services eventually.
Published: Jun 25th, 2018 | Updated: November 23rd, 2025






